
We're glad to announce CloudPulso changelog. Here is a digest of what's included for this initial release where we're focusing on the monitoring foundation
Added dozens of categories and thousands of metrics to select


Added a streamlined chart creation based on a given project and metric

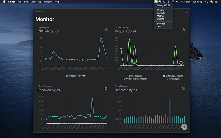
Added a simple and clean but yet powerful dashboard for monitoring cloud services

Added controls to easy chart reordering, enter fullscreen or changing a chart date range

